
OR dose inspector™
Digitales Dosismanagement für Ihre Praxis – gesetzeskonform und einfach in der Anwendung
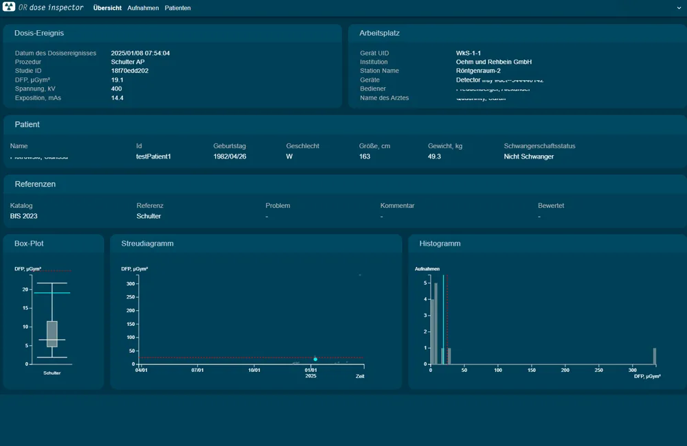
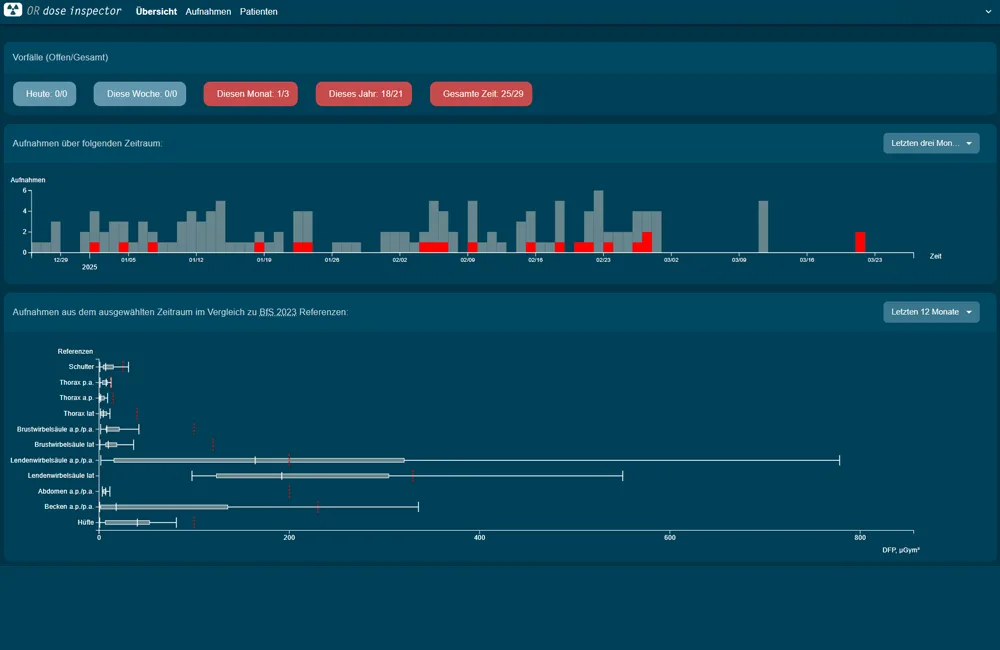
OR dose inspector™ – volle Kontrolle über Strahlendosis
Mit unserem Dosismanagementsystem erfassen und dokumentieren Sie die Strahlenbelastung Ihrer Patienten zuverlässig. Gesetzliche Vorgaben werden erfüllt, Strahlendosen optimiert, Abweichungen erkannt und Patientensicherheit erhöht. Einfach vergleichen, dokumentieren und steuern – für maximale Effizienz in Ihrer Röntgenpraxis.
Strahlenexposition im Blick
Patientendosen sofort einsehen und bei Bedarf schnell reagieren
Bildqualität sichern, Dosis senken
gleiche diagnostische Qualität bei minimaler Strahlenbelastung
Rechtlich auf der sicheren Seite
Gesetze einhalten, Haftungsrisiken reduzieren
Arbeitsabläufe effizient gestalten
automatische Auswertungen und Berichte sparen wertvolle Zeit
Umfassender Support
für Ihre Software-Lösung
Unser Supportteam steht Ihnen zur Seite – telefonisch und per Fernwartung. Wir sichern den reibungslosen Betrieb Ihrer Software.
Service-Leistungen im Überblick
Das volle Bild – in unseren Katalogen
Weitere OR 4Human-Softwarelösungen
dicomPACS®MobileView
dicomPACS®MobileView ist ein webbasiertes System, das eine ortsunabhängige Anzeige und Bearbeitung radiologischer Bilddaten auf mobilen Endgeräten ermöglicht.
Mehr erfahren (PDF)ORCA®
Der webbasierte Viewer enthält alle notwendigen Basisfunktionen zur Betrachtung und Bearbeitung von Bildern, die nahezu browserunabhängig auf mobilen Endgeräten erfolgen kann.
Mehr erfahrendicomPACS®
dicomPACS® ist eine zeitgemäße und ausgereifte High-Tech-Lösung für intelligentes Bildmanagement. Alle Aufnahmen von Röntgen, CT, MRT, Sonographie sowie Dokumente wie Arztbriefe, Befunde und Faxe können in der digitalen Patientenakte gespeichert und auf Knopfdruck abgerufen werden.
Mehr erfahren- dicomPACS®MobileView

dicomPACS®MobileView
dicomPACS®MobileView ist ein webbasiertes System, das eine ortsunabhängige Anzeige und Bearbeitung radiologischer Bilddaten auf mobilen Endgeräten ermöglicht.
Mehr erfahren (PDF) - ORCA®

ORCA®
Der webbasierte Viewer enthält alle notwendigen Basisfunktionen zur Betrachtung und Bearbeitung von Bildern, die nahezu browserunabhängig auf mobilen Endgeräten erfolgen kann.
Mehr erfahren - dicomPACS®

dicomPACS®
dicomPACS® ist eine zeitgemäße und ausgereifte High-Tech-Lösung für intelligentes Bildmanagement. Alle Aufnahmen von Röntgen, CT, MRT, Sonographie sowie Dokumente wie Arztbriefe, Befunde und Faxe können in der digitalen Patientenakte gespeichert und auf Knopfdruck abgerufen werden.
Mehr erfahren
Technische Änderungen vorbehalten. Alle Details zu Haftungsausschluss, Urheberrechten und unseren rechtlichen Vorgaben finden Sie hier.




